microk3 Overview

microk3 is a lightweight Flask-based dashboard and rclpy-powered bridge that monitors micro-ROS nodes.


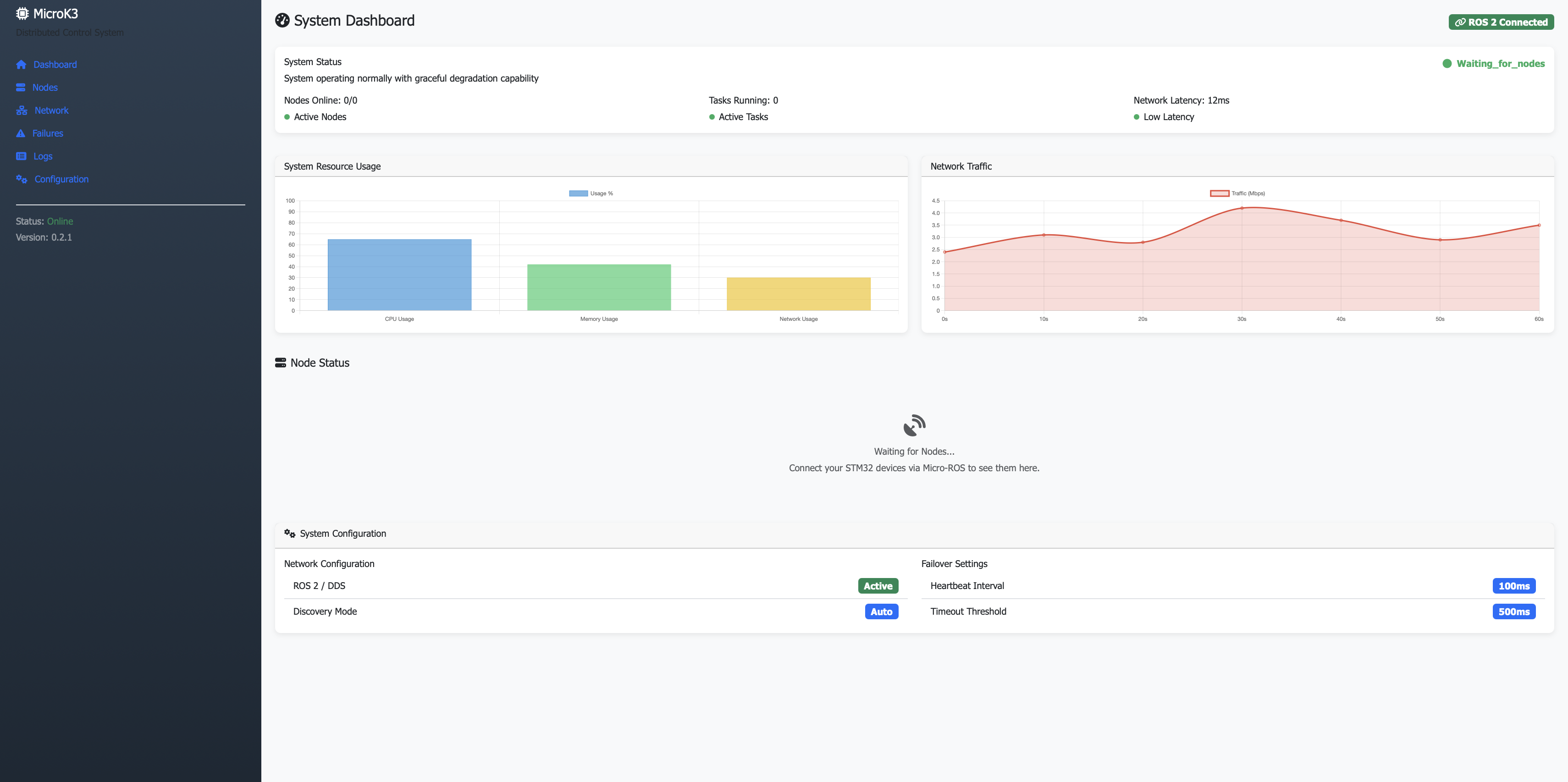
Live Dashboard

The dashboard provides a real-time view of all nodes, their health scores, and recent failures.

microk3 Dashboard Screenshot Above: The microk3 web interface showing active nodes and system status.


Architecture

graph LR
    STM32[STM32H7] -- UDP --> Agent[micro-ROS Agent]
    Agent -- ROS 2 --> Bridge[microk3 Bridge]
    Bridge -- JSON --> UI[microk3 Flask UI]
    Bridge -- SQLite --> DB[(Database)]

The bridge task (powered by rclpy) subscribes to ROS 2 topics and persists status updates to a local JSON file or SQLite database.


REST API Integration

The dashboard exposes a REST API that can be consumed by other services for automated health monitoring.

View API Reference


Quick Setup

cd microk3
python3 -m venv venv
source venv/bin/activate
pip install -r requirements.txt
python3 app.py

This site uses Just the Docs, a documentation theme for Jekyll.